Unbreakable APIs are here: Discover Durable Endpoints

Ship AI workflows and Agents to production faster

Iterate rapidly, orchestrate reliably, and scale with complete control. With a developer-first approach, Inngest handles the infrastructure, so you can focus on building AI applications — not backend complexity.

Mosaic screenshot of the Inngest dashboard showing a trace view for an AI workflow

Trusted by companies innovating with AI:

ReplitCohereBrowser UseGumroad

Built to support any AI use case

RAGMulti-model chainsEmbedding pipelinesGraphRAGTree of ThoughtsTool usePrompt chainingGuardrailsObservabilityScoring

Meet the demands of complex AI workflows

Inngest simplifies the orchestration of AI agents, ensuring your applications run reliably and efficiently in production. From complex agentic workflows to long-running processes, Inngest provides the tools you need to focus on building AI applications while leaving the complexities of orchestration to us.

Reliable orchestration

Handle workflows across multiple models, external tools, and data sources with full observability and retries to gracefully manage failures.

Efficient resource management

Use step.ai.infer to proxy long-running LLM requests, reducing serverless compute costs while gaining enhanced telemetry.

Rapid iteration

Debug agentic workflows locally with Inngest's Dev Server for faster development and testing.

Scalable for production

Deliver AI applications with the reliability and observability needed to understand and optimize customer workloads in production.

Focus on AI engineering

Use Inngest's SDKs, including AgentKit, to define workflows in code and leave orchestration complexities to us.

AgentKit: The fastest way to build production-ready AI workflows

AgentKit is a framework for building and orchestrating AI agents, from single-model inference to multi-agent systems, enabling reliable AI at scale.

Simplified orchestration

Define complex AI workflows in code, including agentic orchestration, and let the AgentKit handle the heavy lifting of managing dependencies, retries, and failures with ease.

// Define simple agents
const writer = new Agent({
  name: "writer",
  system: "You are an expert writer. " +
    "You write readable, concise, simple content.",
  model: openai({ model: "gpt-4o", step }),
});

// Compose into networks of agents that can work together
const network = new Network({
  agents: [writer],
  defaultModel: openai({ model: "gpt-4o", step }),
})

Locally debug for faster iteration

Debug and test your workflows locally with Inngest's Dev Server, providing the tools to iterate quickly and refine agentic workflows before shipping to production.

Screenshot of the Inngest prompt playground

Production-grade reliability

AgentKit workflows are production-ready with reliable orchestration, full observability, and the ability to seamlessly integrate external tools and models

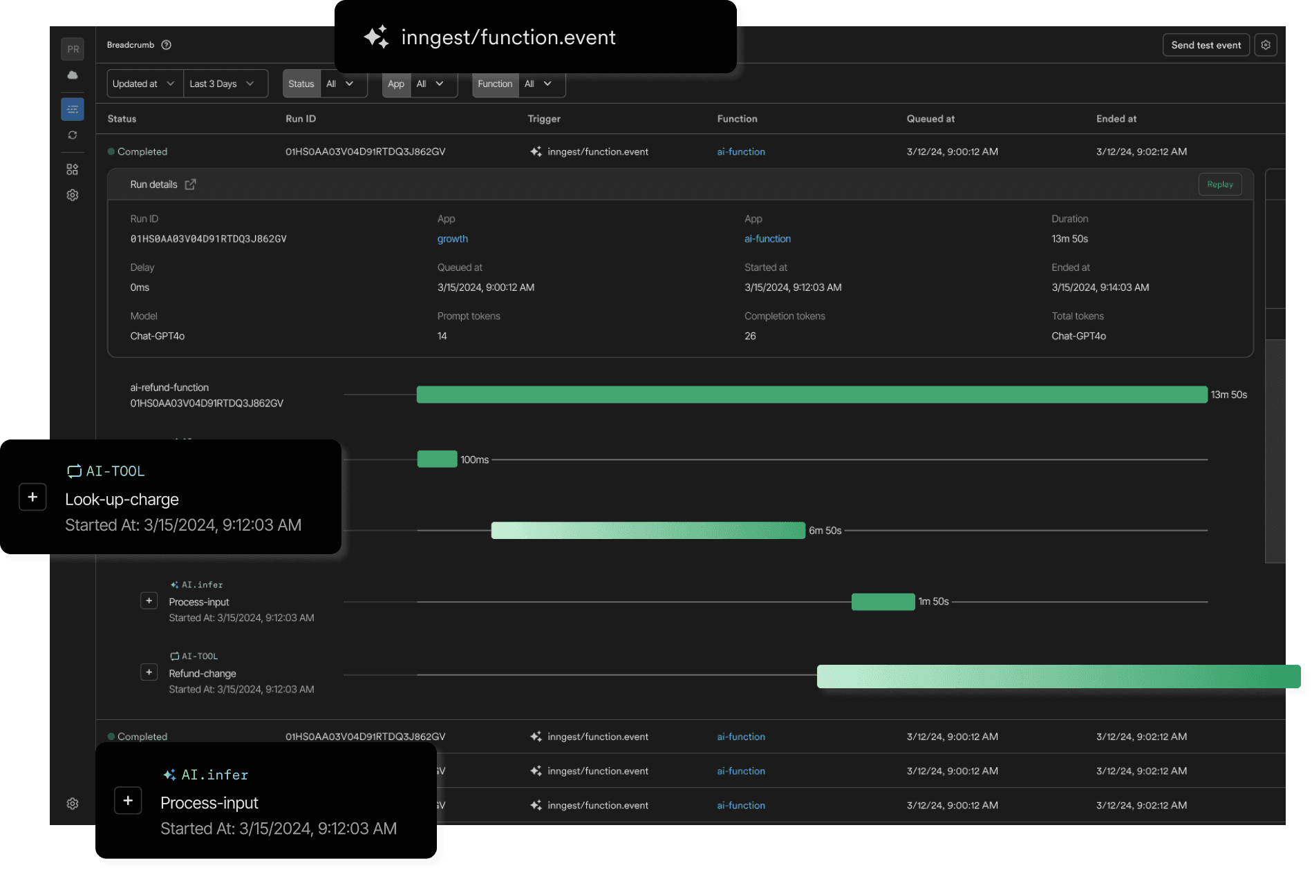
Screenshot of the Inngest trace view with AI steps

Introducing step.ai APIs

Seamlessly integrate reliable, retryable steps and achieve full observability across your AI applications and agentic workflows. These APIs are designed to simplify development and production, empowering you to iterate rapidly and ship production-ready AI products with confidence.

Extend existing code reliability with step.ai.wrap

Wrap any AI SDK with step.ai.wrap to ensure reliable execution of AI tasks. Gain complete visibility into request and response data, with built-in retries to handle failures gracefully and keep workflows running smoothly.

Secure inference with step.ai.infer

Offload inference requests securely to any inference API using step.ai.infer, powered by Inngest's infrastructure. This reduces serverless compute costs while providing enhanced observability into every inference request and response.

import { generateText } from "ai"
import { openai } from "@ai-sdk/openai"

export default inngest.createFunction(
  { id: "summarize-contents" },
  { event: "app/ticket.created" },
  async ({ event, step }) => {

    // This calls generateText with the given arguments, adding AI observability,
    // metrics, datasets, and monitoring to your calls.
    const { text } = await step.ai.wrap("using-vercel-ai", generateText, {
      model: openai("gpt-4-turbo"),
      prompt: "What is love?"
    });

  }
);
Securing the Internet: How Outtake's AI Agents Dismantle Cyber Attacks at Scale with Inngest customer story

Customer story

Securing the Internet: How Outtake's AI Agents Dismantle Cyber Attacks at Scale with Inngest

Outtake's approach demonstrates that effective AI agents require a robust architecture to handle large datasets, manage rate limits, and ensure reliability

Throttling and durable execution are essential for automating cybersecurity at scale. We have several rate limits in a variety of places, both incoming in terms of APIs and outgoing in terms of token spend. Inngest is helping our developers confidently create and deploy highly complex agentic AI workflows faster than ever.

Image of Diego Escobedo
Diego Escobedo
Founding Engineer, Outtake

Learn more about Inngest

Explore how Inngest's orchestration and tooling can help you bring your AI use case to production.

AgentKit

Learn how to use AgentKit to build, test and deploy reliable AI workflows.

View documentation

The principles of production AI

How LLM evaluations, guardrails, and orchestration shape safe and reliable AI experiences.

Read article

Agentic workflow example: importing CRM contacts with Next.js and OpenAI o1

A reimagined contacts importer leveraging the power of reasoning models with Inngest

Read article